ARIVA Platform

Instant Insights

PASSUR’s ARiVA SaaS Platform consolidates global flight tracking, situational awareness, predictive analytics, and collaborative workflow into a single, always-on platform — giving airport and airline operations teams instant access to the data they need, precisely when they need it.

ARiVA Platform

Make Decisions Faster and Smarter—with Confidence

With PASSUR’s ARiVA SaaS Platform, you don’t need to wait for the data to arrive—the deep insights you need are always at your fingertips. Our predictive engine anticipates disruptions before they happen, turning reactive scrambles into proactive decisions based on the most accurate current data.

ARiVA helps you streamline operations and move at the speed of today’s fast-paced decision making—not the speed at which information trickles in.

Instant Intelligence. Measurable Outcomes.

Modules and Capabilities

ARiVA Prime

Flight Ops Visualization, Management & Alerting

ARiVA Prime is a real-time, SaaS delivered, visual flight tracking and alerting solution, that’s a core requirement for any aviation operation. It seamlessly integrates fused flight surveillance, weather, flight event, airport surface and airspace data from 50+ sources, for true global coverage and redundancy. All operations can be managed on a browser accessible, lightweight interface, which is configured to our customer’s unique requirements. Our predictive data, generated using machine learning and AI, is the key driver behind ARiVA Prime’s operational alerts, that work to optimize airline and airport operations.

Key features:

  • Global gate-to-gate flight tracking
  • Hold and diversion tracking
  • Tarmac delay alerting
  • Gate conflict alerting
  • Predicted arrival times
  • Playback of IROP events

ARiVA Workflow

Collaborative Airfield Workflow Optimization

ARiVA Workflow provides a single, common operating platform for our customers to optimize their operations across all internal stakeholders, while supporting collaboration between airlines, airports, air navigation service providers (ANSPs), and other aviation stakeholders. PASSUR’s customers leverage ARiVA Workflow to drive greater efficiencies in the areas of gate management and coordination, tow operations, deice planning, regional diversion management, irregular operations (IROPS) management and processing passengers through customs.

Key customer benefits:

  • Achieve higher throughput via the use of all available gate, runway, and airspace capacity
  • Address delays or disruptions before they impact the entire system
  • Improve or maintain D00, A14, or other OTP metrics across the network
  • Identify and prioritize high-value flights for expedited handling on the ground or in the air
  • Preserve connections or proactively rebook passengers
  • Identify and prevent long on-board delays (DOT tarmac delay, EU261)
  • Manage fuel use and emissions

Airport Noise and Environmental Management

ARiVA EnvironmentalVue enables airports to display 2D and 3D real-time and historical ARiVA surveillance data, weather information, aircraft noise emissions, and manage community complaints. It strengthens community relations by providing transparent graphical and tabular reports, improves environmental compliance, and shows accurate flight tracks.

Key features include:

  • A robust GIS engine for precise mapping and exhibits
  • User-friendly interface with advanced reporting tools
  • Access to real-time and historic flight track and aircraft data (operation type, date/time, runway, operator, flight number, tail number, beacon code, origin/destination, aircraft type)
  • Industry-leading 3D visualization, including detailed aircraft models and liveries
  • Aircraft speed and altitude tracking
  • 3D views of gates, corridors, and points-of-closest approach for both experts and laypersons
  • Compatibility with Microsoft Edge, Chrome, Firefox
  • Customizable workspaces with tables, maps, and charts; save Vues for quick access
  • Multiple map configurations and support for user-uploaded georeferenced maps
  • Layer addition for contour, gate, and zone analysis; export flight tracks to AutoCAD, GIS, JPEG, etc.
  • Easy creation of gates, domes, cylinders around points of interest
  • Smart Tables connected to map displays with configurable filtering (32 fields)
  • Historical replay, storage, and reporting of flight data
  • Real-time and historic graphical weather: radar, lightning, infrared satellite
  • Integrated video capture tools
  • ReportVue module for custom and standard reports in PDF, Word, Excel, CSV with dynamic previews and pivot table analytics
  • Portal dashboard with customizable charts and graphs for complaints, noise, and flight operations
  • Effective tracking and management of noise complaints and comments

ARiVA PublicVue is a web-based platform designed to provide the public with accurate, comprehensive, and trustworthy visualizations of aircraft traffic. It uses PASSUR’s integrated surveillance data (including ADS-B) to deliver an extensive view of flight activity near airports. The tool offers powerful analytics, lets users pinpoint or focus on specific addresses, see flight movements almost instantly, and search for past flights. With PublicVue, users can tailor their experience by choosing different maps, adjusting display features like icon colors and sizes for aircraft, setting up data tags, and organizing data through sorting, filtering, or grouping within tables.

Key features of PublicVue include:

  • High-definition displays customizable within a web browser
  • Compatibility with tablets and smartphones
  • Historical replay options for viewing past flights
  • Real-time information or airport-defined security delays if needed
  • Maps that show aircraft position, direction, and altitude relative to a user’s device location
  • Address Lookup and Locate Me features to set locations and track nearby aircraft
  • User-friendly, customizable displays including seven map overlays and live weather updates
  • Tabular data for filtering arrivals, departures, and overflights—helpful for public users analyzing specific operations
  • Configurable flight data tags, pop-up labels, and icon colors/sizes
  • Flight tracking with optional full flight path and slant angle displays for homeowners to see flight routes near them
  • Ability to post announcements to the community
  • Customizable home and landing pages
  • Customizable Contact Us tab

 The airport community has multiple ways to file noise complaints or comments. PublicVue provides an online form accessible with or without login, enabling the airport to choose whether community registration is required or not for submissions. All complaint and comment data are saved in the EnvironmentalVue database for further review, analysis, and reporting.

Community Engagement

PASSUR can work with an airport to provide a customizable toolset that enables constituents to access information about aircraft operations and their impact. PASSUR will work with airport to determine preferred community page layout and features, integrating specific content from EnvironmentalVue and/or PublicVue.

PASSUR can support interactive gadgets for aircraft mapping, weather, standard operations and noise reports, charts, news, FAQs, feedback entry, and more. Airports can add useful links from internal or external sources, tailor the UI, and select which gadgets appear on the community dashboard/portal.

PASSUR, in collaboration with renowned acoustic industry leader Larson Davis, delivers the most advanced Noise Monitoring Terminal (NMT) technology available to airports, seamlessly integrated with ARiVA EnvironmentalVue for noise data acquisition, fusion and analytics. Larson Davis noise monitors such as the Model 831C, feature cutting-edge developments in the NOMS industry, including remote administration and internet-based data communication through wireless cellular technology, reducing both maintenance and service costs. Noise monitors’ auto calibration and system health reporting functions are also integrated with EnvironmentalVue and remotely monitored ensuring improved resiliency.

Aeronautical Fees/Revenue Management

Landing fees represent a significant portion of an airport’s revenue. If airports are inefficient or inaccurate in capturing all billable weight, airlines must make up the difference either in mid-year true-ups or following year rate increases.  The PASSUR Landing Fee Management (LFM) solution provides a complete, data-driven review of all airport operational activity included in landing fee collection. Track every landing, pound, turn, and dollar quickly and efficiently without waiting on information from carriers and ensure that all fees owed are being captured and assigned to the right airlines.

Key Features:

  • Easy and instant audit/reconciliation with self-reports based on true activity and weight
  • Online management by the airport of all elements of landing fee invoices
  • Cost-effective billing of non-signatory activity through instant correlation by tail number to accurate owner-operator data
  • Real-time visibility into planned vs. actual landing fee collection

The Landing Fee Management (LFM) Audit module provides total aircraft counts, weights, and amounts due. It is designed to assist airports easily and regularly assess the accuracy of signatory self-reports by running detailed, independent activity reports, with automatic weight and owner-operator information. LFM Audit also provides:

  • Detailed landing fee reports searchable by date, flight #, airline, arrival/departure, runway, aircraft type, origin, destination. Includes detailed reports on weights and fees owed, seat configuration, and extensive contact/mailing information. Viewable on browser and downloadable spreadsheet software.
  • Segregated non-signatory/itinerant (e.g., GA, Cargo, Charter, etc.) activity to assess whether all fees are being captured and to identify detailed owner/operator contact information for more accurate billing
  • The audit module set-up process includes a full one-time audit of the airport’s self-reports in comparison with PASSUR reports, conducted by the PASSUR landing fee professional services team.

The primary focus of the Landing Fee Management (LFM) Billing module is to allow an airport to become proactive and take control over its revenue by replacing the “self-reporting” model of landing fee collection with airport-generated landing fee reports and invoices based on PASSUR’s independent data. The module also enables an airport to reduce manual workload by eliminating the need to compare it to self-reports and/or to manually enter billing information into the airport’s financial system.

Key components are:

  • Accuracy and credibility of activity counts and aircraft weights.
  • Ease of use: Reports are one click on the web, and PASSUR summary data is fed electronically into airport’s financial system.
  • Transparency: Carriers log onto their own account on PASSUR’s web-based software to see the complete landing report used to calculate their bill, with full details or in summary.
  • Speed: Reports are available after month end, accelerating the issuance of invoices.

Key capabilities are:

  • Full editing and auditing capabilities: all details of an operation (time, weight, runway, aircraft type, etc.) can be edited.
  • Audit trail: once finalized, a billing report cannot be changed.
  • Carriers do not have access to their monthly report until the airport has finalized it.
  • Reports can be integrated into existing invoice and accounts receivable systems, such as Airport Business Manager/AIMS, PeopleSoft, Prop Works, and others.

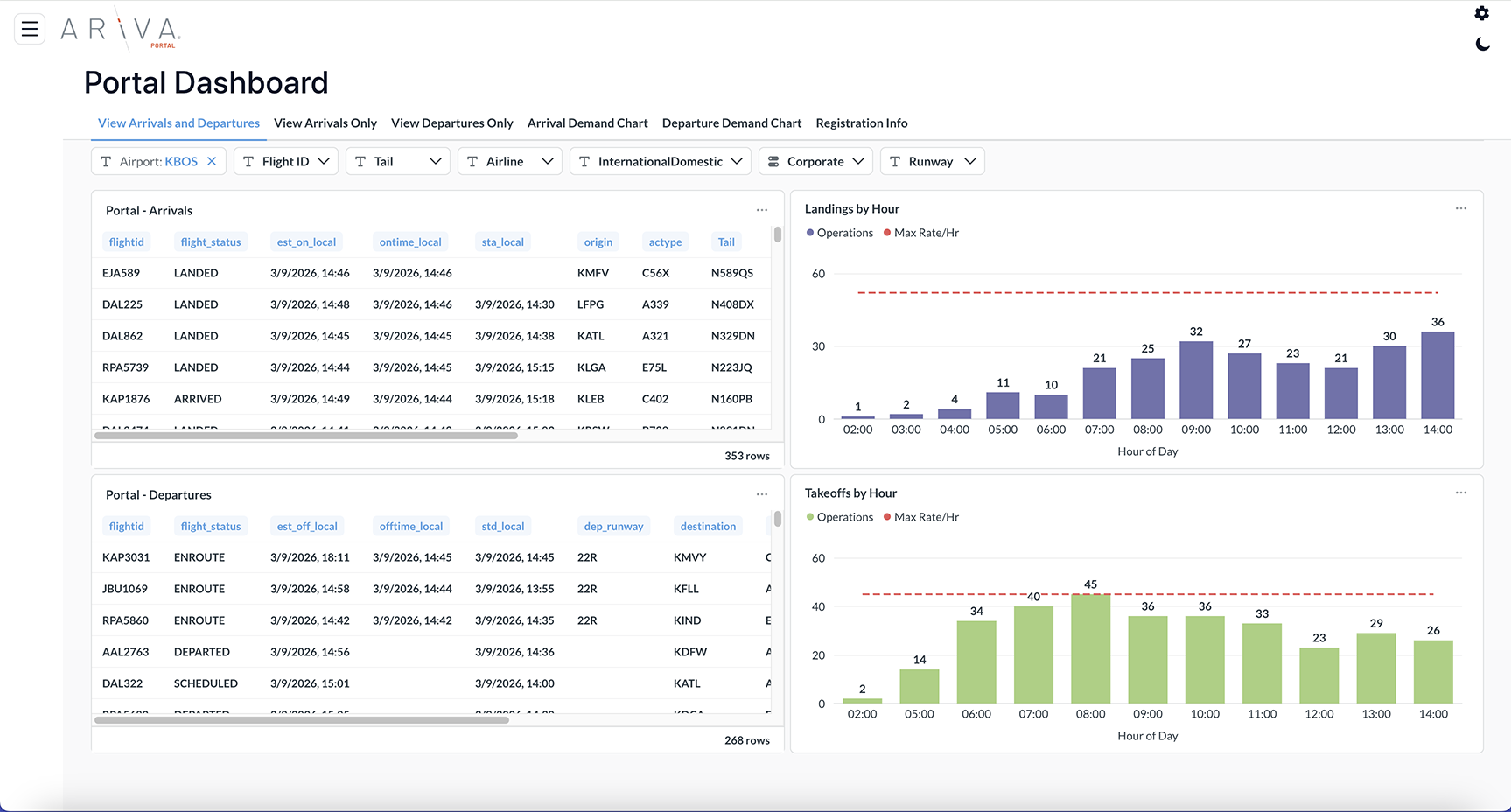
Operational Dashboards & Reports

ARiVA Portal is a data visualization and reporting tool that serves as a window into PASSUR’s robust aviation data warehouse. Portal provides interactive charts, graphs, and dashboards, enabling quick identification of trends, patterns, and actionable insights. Our fused data from 55+ sources can be leveraged to facilitate informed, data-driven decision-making across various business roles at airports, airlines, and fixed base operators.

Key Features:

  • Interactive dashboards for real-time, forecasted, and historical information.
  • Ability to extract and download data for reporting purposes or further analysis.
ARiVA Communicator is a portal for centralizing important information pertaining to a single airport, managed by the airport operations team, with access granted to all airport stakeholders. Information is displayed in on screen components; uploaded documents and disseminated through a variety of alerts; visual on screen, audible chimes and emails

Key information accessible via Communicator:

  1. Runway status, configuration, RVR and field conditions
  2. NOTAMs (both text-based and visual)
  3. Airport construction and maintenance updates
  4. Gate, hardstand and parking availability
  5. Emergency alerts (integration with Everbridge available)
  6. Weather
  7. Diversions

Markets & Use Cases